🧠 Non, je ne suis pas mort : 15 jours sans poster
 et la France s’est fait dĂ©couper niveau cyber

“Oui, j’étais absent
 mais eux, non.”

Bon.
Ça fait 15 jours que je n’ai rien postĂ© sur la cyber, aĂŻe!

Pas parce que j’ai lĂąchĂ© l’affaire.
Pas parce que la cyber s’est calmĂ©e (spoiler : absolument pas).

👉 Juste parce que j’étais en train de bosser sur un projet qui me tiens Ă  coeur (on en parle Ă  la fin).

Pendant ce temps-lĂ  ?

👉 La France s’est pris une bonne sĂ©rie d’incidents cyber.
👉 Des leaks. Des leaks. Et
 encore des leaks.

Bref, le classique.


đŸ’„ Le festival des fuites de donnĂ©es (encore et toujours)

Soyons honnĂȘtes :
👉 aujourd’hui, une fuite de donnĂ©es en France, ce n’est plus un incident.
👉 c’est une routine opĂ©rationnelle.

📉 Ce qu’on observe (et ce n’est pas joli) :

  • Exposition de bases clients complĂštes
  • Credentials en clair ou mal hashĂ©s (oui, encore en 2026
)
  • DonnĂ©es RH qui se baladent tranquillement
  • AccĂšs VPN / AD compromis par brute force ou reuse de creds
  • APIs ouvertes comme des portes de garage un dimanche

👉 Et dans la majoritĂ© des cas :

“Nous prenons cet incident trĂšs au sĂ©rieux”

Traduction :
👉 on a dĂ©couvert le problĂšme parce que quelqu’un d’autre l’a publiĂ© avant nous.


🧹 Les causes (spoiler : on les connaĂźt dĂ©jĂ )

On pourrait croire à des attaques ultra sophistiquées


Mais dans 80% des cas, on est sur :

🔓 1. Authentification Ă©clatĂ©e au sol

  • Pas de MFA
  • Passwords recyclĂ©s
  • Comptes AD jamais nettoyĂ©s

👉 Classique. Toujours efficace.


đŸ§± 2. Exposition inutile

  • Services exposĂ©s sur Internet sans raison
  • Shadow IT incontrĂŽlĂ©
  • APIs sans contrĂŽle d’accĂšs sĂ©rieux

👉 “C’est juste pour un test”
 devenu prod depuis 3 ans.


🔄 3. Absence de vision globale

Et lĂ , on touche le vrai sujet.

👉 Les boütes ne savent pas :

  • ce qui est exposĂ©
  • ce qui est critique
  • ce qui est dĂ©jĂ  compromis

Résultat :
👉 elles subissent.


🧠 Le vrai problĂšme : ce n’est pas la technique

C’est là que ça pique un peu.

👉 Le problùme n’est PAS technique.
👉 Le problĂšme est organisationnel.

  • Pas de vision transverse
  • Pas de corrĂ©lation entre incidents
  • Pas de lien entre vulnĂ©rabilitĂ© → impact mĂ©tier
  • Pas de pilotage rĂ©el cĂŽtĂ© RSSI

👉 On traite des tickets.
👉 On ne pilote pas un systùme.


đŸ”„ Et c’est exactement lĂ  que ça devient intĂ©ressant


Parce que pendant ces 15 jours


👉 je n’étais pas en train de scroller LinkedIn.


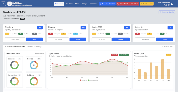
🚀 SMSI-minus : le cockpit SSI que j’aurais aimĂ© avoir

Je le dis franchement :

👉 ce projet, c’est nĂ© d’un ras-le-bol.

Ras-le-bol de :

  • outils silo
  • dashboards inutilisables
  • Solutions si profondes qu’il faut 20 certifications pour l’utiliser
  • audits PDF morts-nĂ©s
  • et Excel maquillĂ©s en “pilotage SSI”

đŸ”„ La vision (et lĂ , on est sĂ©rieux)

👉 SMSI-minus, c’est un cockpit SSI opĂ©rationnel.

Pas un outil de plus.
Pas un truc théorique ISO.

👉 Un cockpit.


đŸ§© La vraie valeur : la transversalitĂ©

Et lĂ , c’est LE point clĂ© :

  • Une alerte CERT → devient un incident
  • Un incident → devient une situation
  • Une situation → impacte un risque
  • Un risque → est liĂ© Ă  la cartographie
  • Un audit → alimente tout le reste

👉 Tout est connectĂ©.

👉 Rien n’est isolĂ©.

👉 Et surtout : tout a du sens.


🧠 Ce que ça change vraiment

Au lieu de ça :

“On a 12 incidents, 3 audits et 45 risques”

Tu peux dire :

👉 “Cet incident impacte CE systĂšme, CE flux, CE risque mĂ©tier”

👉 Là, tu pilotes.


📊 Le dashboard : enfin utile

Parce qu’un dashboard, c’est pas un sapin de NoĂ«l.

👉 C’est un cockpit.

Donc :

  • moins de graphes
  • plus de lisibilitĂ©
  • plus de dĂ©cision

👉 tu vois immĂ©diatement :

  • oĂč ça brĂ»le
  • oĂč ça dĂ©rive
  • oĂč agir

⚙ Et oui
 ça arrive

Le projet est en cours.

👉 V1 en prĂ©paration
👉 orientation SaaS possible
👉 pensĂ©e pour ĂȘtre utilisĂ©e (pas subie)


😏 Conclusion – on continue ou on subit ?

La réalité est simple :

👉 les incidents vont continuer
👉 les leaks vont continuer
👉 les compromissions AD vont continuer

La question n’est plus â€œsi”
👉 mais â€œest-ce que tu vois venir le problĂšme ?”


👉 Et aujourd’hui, beaucoup naviguent encore à vue.


đŸ§© Moi ? J’ai dĂ©cidĂ© de construire le radar.

Promis, j’essaie de sortir la solution dans 2-3 mois.
Et ce sera sur GIT
Un grand merci Ă  Filippo â€ïžđŸš€ qui m’accompagne dans ce projet.

🧠 Non, je ne suis pas mort : 15 jours sans poster
 et la France s’est fait dĂ©couper niveau cyber
Partager cet article : Twitter LinkedIn WhatsApp

đŸ–‹ïž PubliĂ© sur SecuSlice.com

Laisser un commentaire

Votre adresse e-mail ne sera pas publiée. Les champs obligatoires sont indiqués avec *

Retour en haut